Anaplan Badges



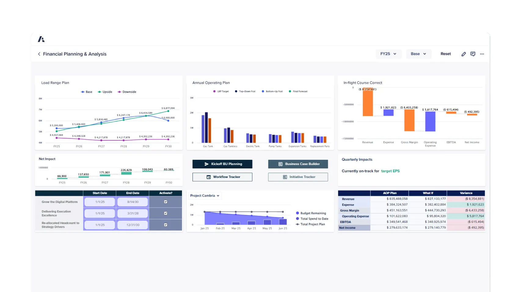
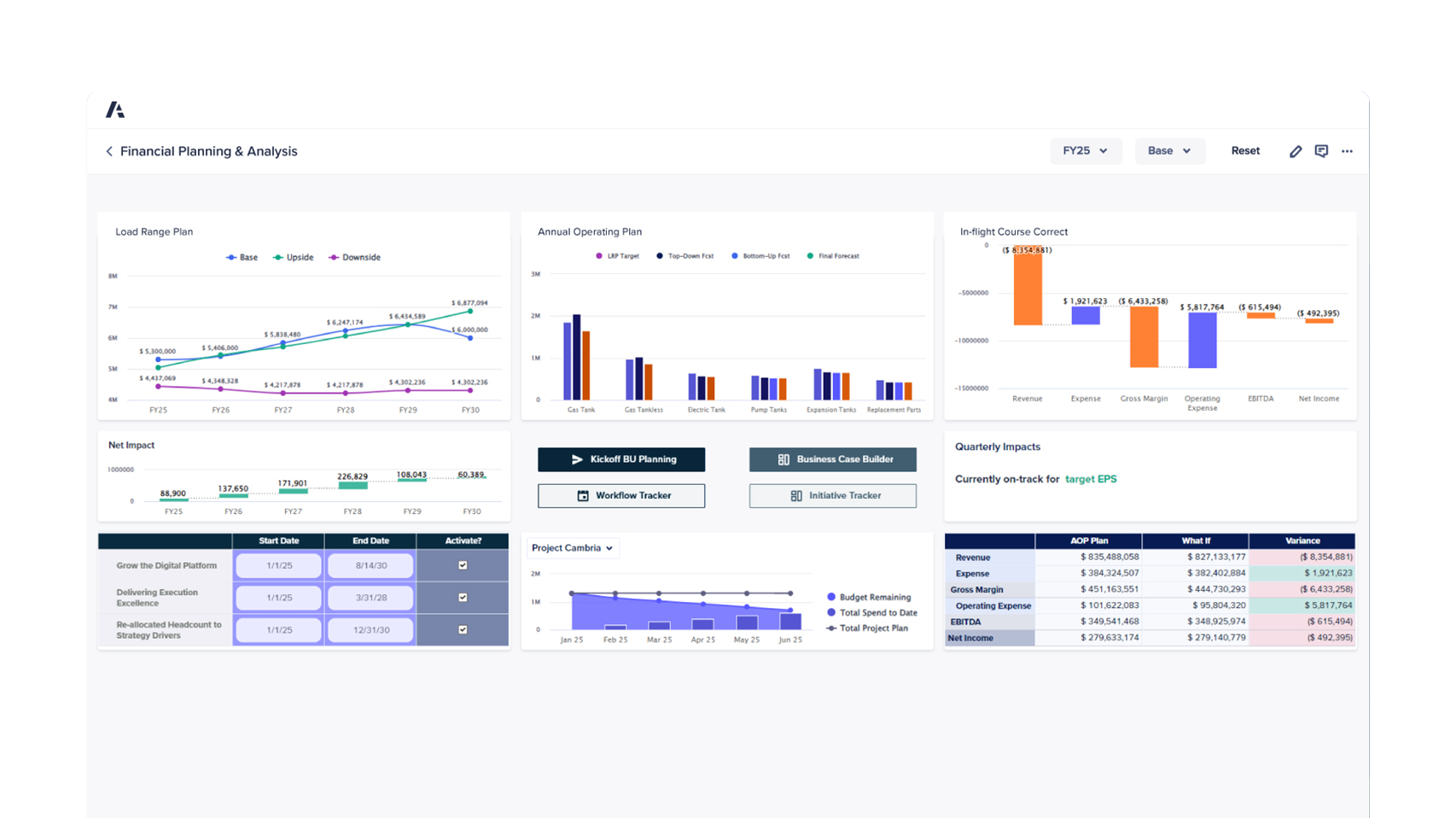
Stay prepared with connected strategic and operational planning that adapts quickly to change.

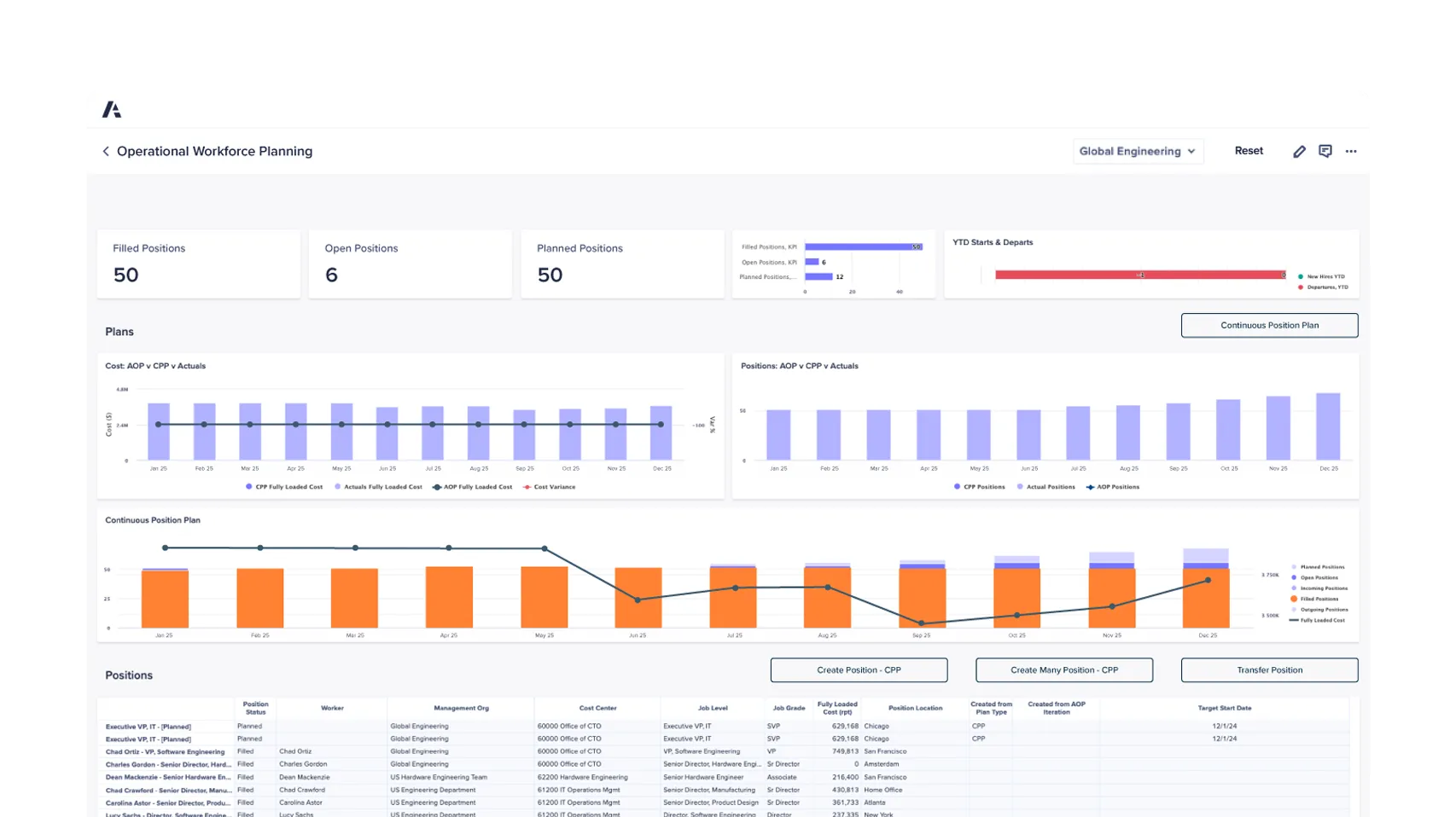
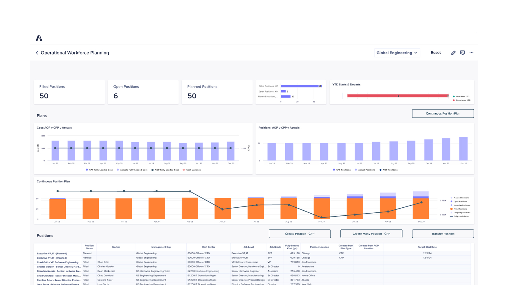
Secure the right talent at the right time to stay competitive in shifting markets.

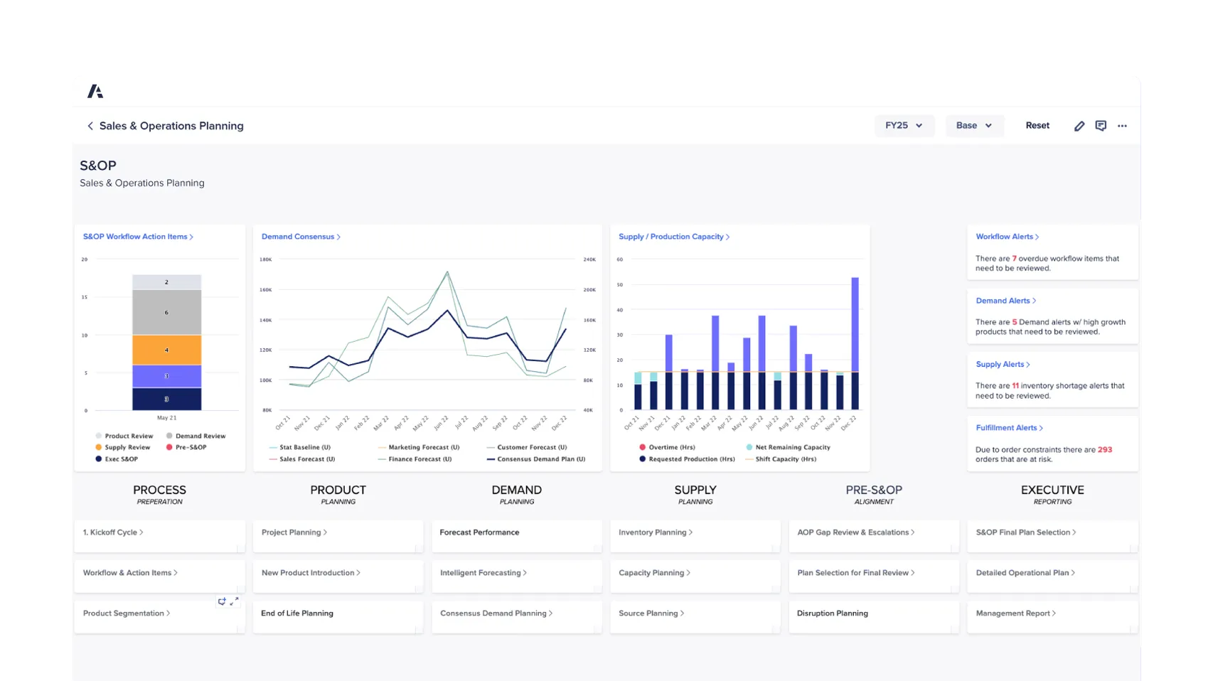
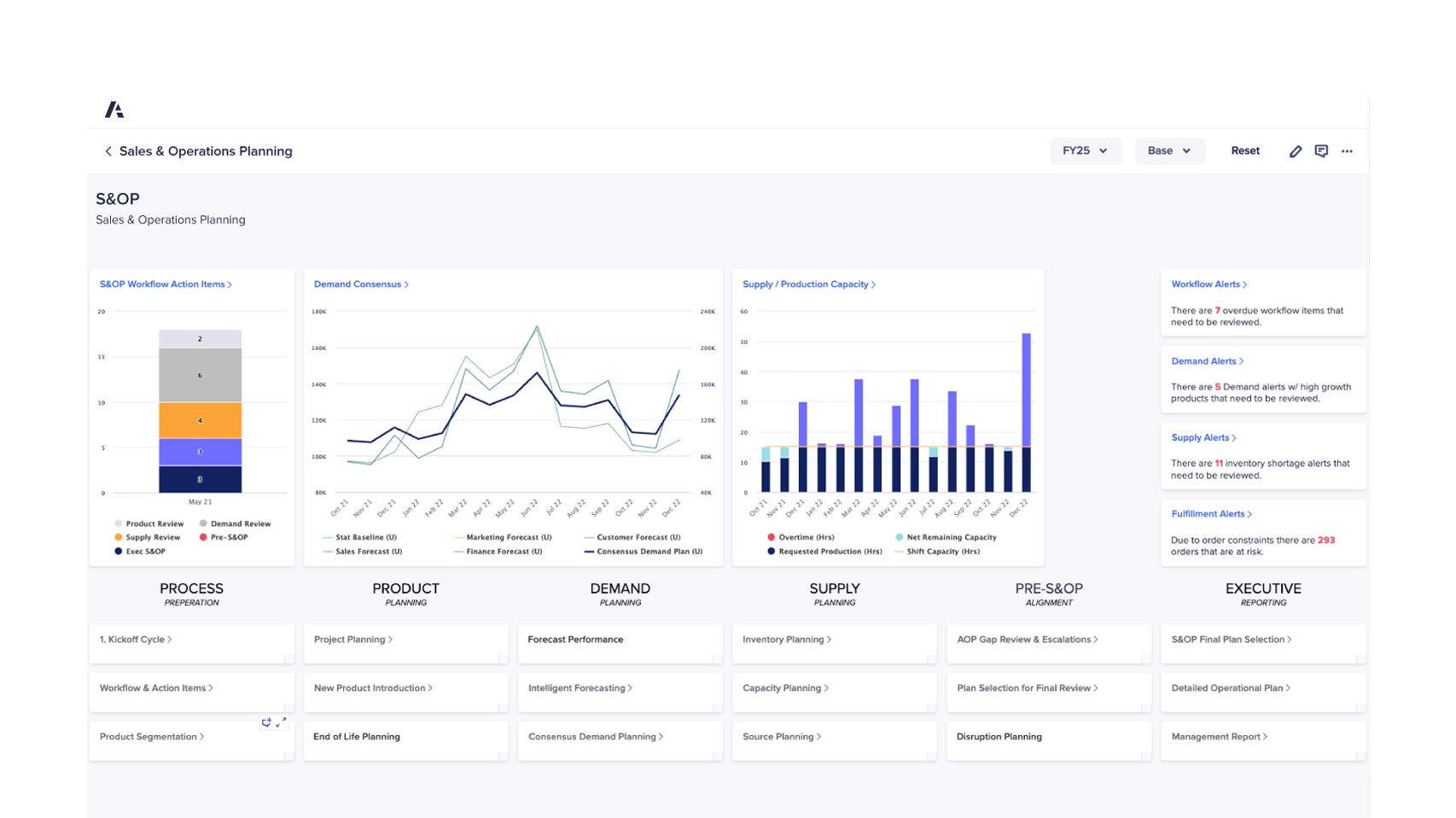
Use real-time management and data analytics to streamline operations and save time.

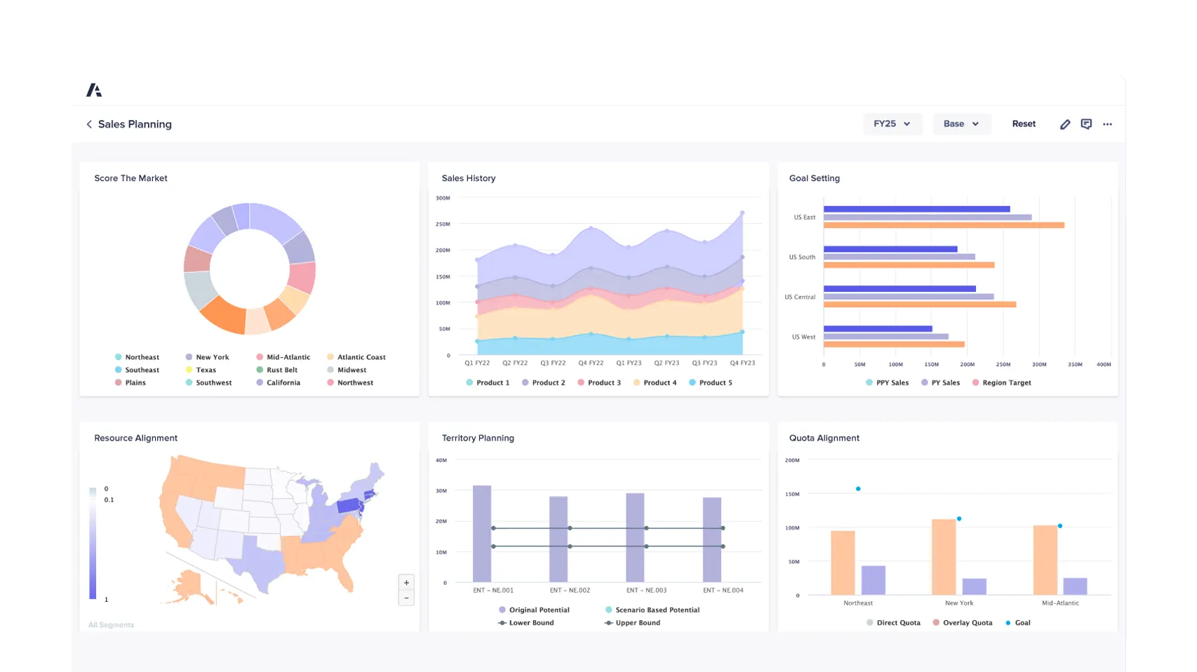
Align your team with key opportunities using incentives and quotas to reach targets.
Anaplan is a scenario planning and analysis platform that connects your entire organization, empowering agile planning and real-time responsiveness. Break down silos and achieve integrated strategic and operational excellence.

Predictive, generative, and agentic AI for smarter planning and trusted decision-making. Anaplan Intelligence adapts, grows, and scales with your business; processing massive amounts of data with unlimited calculations and dimensions to uncover insights in real-time.
Available agents include:
AI-driven model building for faster, governed, and scalable planning. CoModeler is an intelligent AI assistant built directly into the Anaplan platform that helps model builders build, extend, and optimize planning models using natural language — while keeping human review, enterprise governance, and best practices at the forefront.
Key capabilities:
Anaplan Forecaster puts the power of AI-driven forecasting into the hands of business users, no data science expertise needed. Generate accurate, explainable predictions using advanced machine learning, and connect forecasts directly to your planning workflows so every decision is grounded in data.
Anaplan’s Data Orchestrator automates ingestion, transformation, and movement of data across sources. Gain transparency and control with streamlined, no-code workflows that ensure trusted data flows directly into your models.
To succeed with connected planning, businesses must go beyond tools - they must achieve alignment between people, processes, and technology. Our advisory services help you get there - faster, smarter, and with purpose.
Successful enterprise performance management (EPM) initiatives require more than just technical execution - they need clear architecture, phased delivery, and user-focused adoption. Our certified team combines strategy, delivery, and enablement to guide you through every phase of your planning solution rollout, ensuring success on all fronts.
Through our Support, Training, and Data Integration services, Keyrus helps scaling teams sustain, optimize, and evolve their Anaplan practice with expert-led guidance and ongoing success enablement.
Optimize gross-to-net processes to drive revenue growth and improve financial performance.
Improve strategic price planning visibility and decision-making with Anaplan.
Improve supply chain planning by resolving stock issues and enhancing forecast accuracy.
Have questions about our EPM solutions? Our team is ready to help you find the right approach for your business.